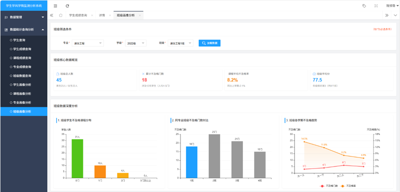
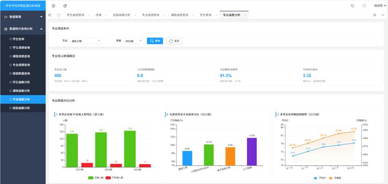
信息科学与工程学院认真贯彻落实学校“全、新、亲、实”工作理念和2025年新春六件事部署,积极深化细化智慧校园建设终端功能,主动对接共享学校智慧教育中心有关数据信息作为基础,为切实有效关心帮助同学们高质量完成学业,学院将传统的学生教育管理工作思路方式,转变为常态化开展学生“学业学情分析”抓好学风建设。在结合信息类学生学习及未来发展的现实状况,从2025年6-10月历经4个月的时间里,信息科学与工程学院《学生学风学情监测分析系统(1.0版))》完成了模块功能调研设计测试,该系统将具体实现帮助辅导员老师精准查询了解:学生个人发展、班级发展管理、年级发展管理、专业发展管理等情况,实现对学生“纵向”和“横向”的精准实时监测,最终达到有效提升学风建设效果。



